Appearance
交易模块
基础交易(普通仿真)
买卖
普通买入
普通买入操作时,持仓量增加,可用资金减少。支持的品种包括股票(上海主板、科创板股票,深圳主板、创业板股票),基金(lof 基金、etf 基金、其他场内基金),债券(可转债)。其中股票、场内基金(lof、etf)采用竞价撮合成交,可转债采用匹配成交。股票、场内基金、可转债都支持限价委托和市价委托。

普通卖出
普通卖出操作时,持仓量减少,可用资金增加。支持的品种同普通买入,股票、场内基金、可转债都支持限价委托和市价委托。碎股需一次性卖出。

撤单
普通买入或普通卖出时,如果委托订单未成交或部分成交,可以对未成交或部分成交的委托订单进行撤销委托操作。支持撤买、撤卖、全撤、撤最后;撤买是撤销所有未成交或部分成交的普通买入委托订单,撤卖是撤销所有未成交或部分成交的普通卖出委托订单,全撤是全部撤销所有,撤最后是撤销最后一笔未成交或部分成交的委托订单。同时支持追单与改单。

查询
资金查询
查询当前账号的资金信息,支持分币种查询(人民币、美元、港元),支持包含市值的查询。支持查询的信息内容包括总资产、持仓市值、可用资金、在途资金、冻结资金、浮动盈亏等。同时支持查询持仓信息。

持仓查询
查询当前账号的持仓信息。支持查询的持仓信息内容包括证券代码、证券名称、持有数量、可用数量、冻结数量、现价、最新市值、成本价、摊薄成本价、浮动盈亏、盈亏比例、资金账号、股东代码、币种、证券类型、昨日结余、市场。

当日委托查询
查询当前账号的当日委托信息。支持查询的当日委托信息包括证券代码、证券名称、委托时间、委托编号、报价方式、申报类型、委托价格、订单数量、已成交数量、订单状态、成交金额、已撤单数量、成交均价、股东代码、证券账户代码、货币代码、剩余订单数量、成交时间、摘要。

当日成交查询
查询当前帐号的当日成交信息。支持查询的当日成交信息包括,证券代码、证券名称、成交时间、成交编号、交易类型、报价方式、成交价格、成交金额、成交数量、币种、股东代码、资金账号、市场、委托编号、成交状态、撤单数量、成交序列号、手续费、备注。

历史委托查询
查询当前账号的历史委托信息,支持分币种查询(人民币、美元、港元),支持查询特定时间区间的委托信息(默认最近一周),支持查询的委托信息包括证券代码、证券名称、委托日期和时间、委托编号、报价方式、申报类型、委托价格、订单数量、已成交数量、成交金额、已撤单数量、订单状态、成交均价、股东代码、证券账户代码、货币代码、剩余订单数量、摘要。

历史成交查询
查询当前账号的历史成交信息,同样支持分币种查询(人民币、美元、港元),支持查询特定时间区间的成交信息(默认最近一周),支持查询的成交信息包括证券代码、证券名称、成交时间、成交编号、交易类型、报价方式、成交价格、成交金额、成交数量、币种、股东代码、资金账号、市场、成交状态、撤单数量、备注。

资金流水查询
查询当前账号的资金流水信息,同样支持分币种查询(人民币、美元、港元),支持查询特定时间区间的资金流水信息(默认最近一周),支持查询的资金流水信息包括证券代码、证券名称、发生时间、成交编号、交易类型、报价方式、发生价格、发生金额、股东代码、市场、币种、手续费、其他费、备注。

股票流水查询
查询当前账号的股票流水信息,同样支持分币种查询(人民币、美元、港元),支持查询特定时间区间的股票流水信息(默认最近一周),支持查询的股票流水信息包括,证券代码、证券名称、发生时间、成交编号、交易类型、报价方式、发生价格、发生金额、股东代码、市场、币种、手续费、其他费、备注。

对账单
查询当前账号的对账单信息、同样支持分币种查询(人民币、美元、港元),支持查询特定时间区间的对账单信息(默认最近一周),支持查询的对账单信息包括,证券代码、证券名称、发生日期、成交时间、业务名称、成交均价、成交数量、成交金额、股份余额、手续费、印花税、过户费、附加费、交易所清算费用、发生金额、资金本次余额、委托编号、流水号、股东代码、资金账号、货币代码、摘要。

基础交易(实盘仿真)
买卖
普通买入
普通买入操作时,持仓量增加,可用资金减少。支持的品种包括股票(上海主板、科创板股票,深圳主板、创业板股票),基金(lof 基金、etf 基金、其他场内基金),债券(可转债)。其中股票、场内基金(lof、etf)采用竞价撮合成交,可转债采用匹配成交。股票、场内基金、可转债都支持限价委托和市价委托。

普通卖出
普通卖出操作时,持仓量减少,可用资金增加。支持的品种同普通买入,股票、场内基金、可转债都支持限价委托和市价委托。碎股需一次性卖出。

撤单
普通买入或普通卖出时,如果委托订单未成交或部分成交,可以对未成交或部分成交的委托订单进行撤销委托操作。支持撤买、撤卖、全撤、撤最后;撤买是撤销所有未成交或部分成交的普通买入委托订单,撤卖是撤销所有未成交或部分成交的普通卖出委托订单,全撤是全部撤销所有,撤最后是撤销最后一笔未成交或部分成交的委托订单。同时支持追单与改单。

查询
资金查询
查询当前账号的资金信息,支持分币种查询(人民币、美元、港元),支持包含市值的查询。支持查询的信息内容包括总资产、持仓市值、可用资金、结余资金、冻结资金、浮动盈亏等。同时支持查询持仓信息。

持仓查询
查询当前账号的持仓信息。支持查询的持仓信息内容包括证券代码、证券名称、昨日结余、持有数量、可用数量、冻结数量、现价、成本价、摊薄成本价、当前成本、市值、浮动盈亏、盈亏比例、市场、股东代码、资金账号。

当日委托查询
查询当前账号的当日委托信息。支持查询的当日委托信息包括证券代码、证券名称、委托时间、委托编号、申报类型、委托方式、委托价格、订单数量、成交价格、已成交数量、成交金额、已撤单数量、委托类别、订单状态、原委托编号、市场、股东代码、资金账号、返回信息。

当日成交查询
查询当前帐号的当日成交信息。支持查询的当日成交信息包括,证券代码、证券名称、成交时间、成交编号、申报类型、委托方式、成交价格、已成交数量、成交金额、成交类型、成交状态、原委托编号、市场、股东代码。

历史委托查询
查询当前账号的历史委托信息,支持分币种查询(人民币、美元、港元),支持查询特定时间区间的委托信息(默认最近一周),支持查询的委托信息包括证券代码、证券名称、委托日期、委托时间、委托编号、申报类型、委托方式、委托价格、订单数量、成交价格、已成交数量、成交金额、已撤单数量、委托类别、订单状态、原委托编号、市场、股东代码、返回信息。

历史成交查询
查询当前账号的历史成交信息,同样支持分币种查询(人民币、美元、港元),支持查询特定时间区间的成交信息(默认最近一周),支持查询的成交信息包括证券代码、证券名称、委托日期、成交时间、成交编号、申报类型、成交价格、已成交数量、成交金额、委托编号、业务名称、市场、股东代码、资金账号、客户号、备注。

资金流水查询
查询当前账号的资金流水信息,同样支持分币种查询(人民币、美元、港元),支持查询特定时间区间的资金流水信息(默认最近一周),支持查询的资金流水信息包括证券代码、证券名称、发生日期、发生时间、业务名称、成交价格、已成交数量、成交金额、证券余额、手续费、其他费、发生金额、委托编号、市场、股东代码、资金账号、备注。

股票流水查询
查询当前账号的股票流水信息,同样支持分币种查询(人民币、美元、港元),支持查询特定时间区间的股票流水信息(默认最近一周),支持查询的股票流水信息包括,证券代码、证券名称、发生日期、发生时间、业务名称、成交价格、已成交数量、成交金额、证券余额、手续费、其他费、发生金额、委托编号、市场、股东代码、资金账号、备注。

对账单
查询当前账号的对账单信息、同样支持分币种查询(人民币、美元、港元),支持查询特定时间区间的对账单信息(默认最近一周),支持查询的对账单信息包括,证券代码、证券名称、发生日期、发生时间、业务名称、成交价格、已成交数量、成交金额、证券余额、手续费、其他费、发生金额、委托编号、市场、股东代码、资金账号、备注。

国债逆回购
国债逆回购
国债逆回购的正回购方以国债作为抵押借入资金,到期收回抵押的国债,并返还本金和利息;逆回购方出借资金,获取抵押品持仓,到期返还抵押品,并获得本金和利息。逆回购操作支持的回购期限包括 1 天期到 182 天期国债逆回购不等(一共九种),支持上海市场和深圳市场的国债逆回购。做逆回购时,总量须是 1 手的整数倍/或 10 张的整数倍。支持市价委托和限价委托。逆回购期限到期时,持仓消失,可用资金增加。

国债逆回购清单
支持查询不同期限的国债逆回购品种,包括上交所和深交所的国债逆回购品种,支持查询的信息包括回购代码、回购类型、回购天数。

国债逆回购查询
支持查询全部逆回购记录,支持查询特定时段的逆回购记录,支持的查询信息包括证券代码、证券名称、委托日期、回购类型、回购天数、成交价格、成交金额、委托编号、市场、股东代码。

历史逆回购查询
支持查询特定时间区间的回购记录(默认最近一周),支持的查询信息包括证券代码、证券名称、发生日期、业务名称、成交价格、已成交数量、成交金额、手续费、返回信息、市场、股东代码等信息。

场内基金
etf 申购
etf 申购是在 etf 上市后,以组合证券(或现金替代)通过证券公司向基金管理公司换取基金份额的操作。etf 持仓增加,可用资金或组合证券持仓减少。支持申购的品种包括在上交所和深交所上市交易的各类 etf 基金(如债券 etf、货币 etf、黄金 etf、期货 etf、跨市场 etf、跨境 etf)。委托区右侧支持 etf 列表查询、持仓列表查询,双击 etf 列表或持仓列表可快速回填代码。委托区下方支持查询委托信息和可撤单信息。

etf 赎回
etf 赎回是 etf 申购的逆操作,是用基金份额换回组合证券(或现金)。etf 持仓减少,可用资金或组合证券持仓增加。委托区右侧支持 etf 列表查询、持仓列表查询,双击 etf 列表或持仓列表可快速回填代码进行赎回操作。

etf 网上现金认购
etf 网上现金认购是在 etf 基金募集期间,以现金的方式参与认购,直接通过交易所网上系统提交认购指令。委托区右侧,支持 etf 列表查询、持仓列表查询,双击 etf 列表或持仓列表可快速回填代码。

etf 网下现金认购
etf 网下现金认购是在 etf 基金募集期内,以现金的方式参与认购,将认购指令提交至券商,待网下现金认购截止日,券商会通过交易所网上系统统一提交认购指令。委托区右侧,支持 etf 列表查询、持仓列表查询,双击 etf 列表或持仓列表可快速回填代码。

etf 网下股份认购
etf 网下股份认购同 etf 网下现金认购,但以组合证券的形式参与认购。委托区右侧,支持 etf 列表查询、etf 成分股查询,双击 etf 列表可快速回填 etf 代码至 etf 代码框,双击成分股代码可快速回填成分股代码至成分股代码框。

etf 列表查询
支持查询可供申购的 etf 列表,包括在上交所和深交所上市交易的 etf 基金。支持查询的信息包括 etf 代码、etf 名称、交易单位、预估现金差额、最大现金替代比例、前交易日日期、前日净值、成分股个数、本市场成分股个数、通道类型、市场。

etf 成分股查询
支持查询 etf 成分股。查询区域左侧展示 etf 列表,右侧展示 etf 成分股。双击左侧 etf 列表,右侧展示对应 etf 成分股。支持查询额 etf 成分股信息包括 ETF 代码、成分股代码、成分股名称、成分股数量、ETF 现金替代标志、ETF 现金替代标志说明、ETF 溢价比例、ETF 现金替代金额、通道类型、成分股市场、市场。

lof 认购
lof 认购是在 lof 基金募集期内,通过交易所网上系统提交认购指令。支持上交所和深交所上市的 lof 基金。委托区右侧,支持 lof 列表查询,双击列表可快速回填代码。

lof 申购
lof 申购是在 lof 基金上市后,通过交易所网上系统提交申购委托。lof 持仓增加,可用资金减少。支持上交所和深交所上市的 lof 基金。委托区右侧,支持 lof 列表查询,双击列表可快速回填代码。

lof 赎回
lof 赎回是 lof 申购的逆操作,赎回时,lof 持仓减少,可用资金增加。委托区右侧,支持持仓查询,可双击持仓列表快速回填代码。

lof 合并
lof 合并是将 lof 分级基金的子份额合并成母基金份额卖出或赎回。支持的 lof 品种包括上交所和深交所上市交易的 lof 分级基金。

lof 分拆
lof 分拆是将 lof 分级基金的母基金份额分拆成子基金份额卖出。同样支持上交所和深交所上市交易的 lof 分级基金进行合并操作。

lof 撤单
对于未成交的 lof 申购/lof 赎回/lof 合并/lof 分拆委托,支持撤销委托操作。

lof 委托查询
支持查询当前账号的当日 lof 委托记录(包括 lof 认购、lof 申购、lof 赎回、lof 分拆、lof 合并)。

lof 成交查询
支持查询当前账号的当日 lof 成交记录(包括 lof 认购、lof 申购、lof 赎回、lof 分拆、lof 合并)。

lof 历史委托查询
支持查询当前账号特定时间区间的委托记录(默认最近一周)

lof 列表查询
支持 lof 列表查询,包括上交所和深交所的 lof 基金

lof 子基金信息查询
支持查询 lof 分级基金子基金信息,支持查询的信息包括 lof 代码、lof 名称、合并/分拆状态、主基金代码、合并/分拆比例、最低合并数量、最低分拆数量、基金状态等等。

新股申购
沪深股票申购
沪深股票申购是在沪深新股公开发行时,投资者按照发行价格申请购买一定数量新股的过程。 每个账号对单个新股只能申购一次,不能重复申购,以第一笔申购为有效申购。支持一键申购。

可转债申购
同新股申购

新股列表查询
支持查询当日新股列表,包括新发行的沪深股票和可转债。支持查询证券名称、发行价格、最小申购数量、最大申购数量等信息。

配号查询
交易所根据有效申购总量,按照每 1000 股(深圳为 500 股)配一个号的原则,进行统一连续配号(按时间顺序)。配号公布后,支持通过‘’配号查询‘’进行查询。支持查询的配号信息包括证券代码、证券名称、配号日期、起始配号、配号数量等等。

额度查询
新股的可申购额度是根据投资者持有的市值来计算的。支持查询当前账号的可申购额度,分为上海市场和深圳市场,其中上海市场每 5000 元市值可申购一个申购单位,一个申购单位可申购 1000 股,深圳市场每 5000 元市值可申购一个申购单位,一个申购单位可申购 500 股。
中签查询
如果申购成功,支持通过‘’中签查询‘’查询申购成功的股票信息,支持查询的信息包括证券代码、证券名称、中签日期、中签数量、发行价格、中签金额等等。

历史中签查询
支持查询特定时间区间申购成功的股票信息(默认最近一周)。支持查询的信息包括中签日期、证券代码、证券名称、中签数量等等。

历史配号查询
支持查询特定时间区间配号信息(默认最近一周),支持查询的信息包括配号日期、证券代码、证券名称、起始配号、配号数量等等。

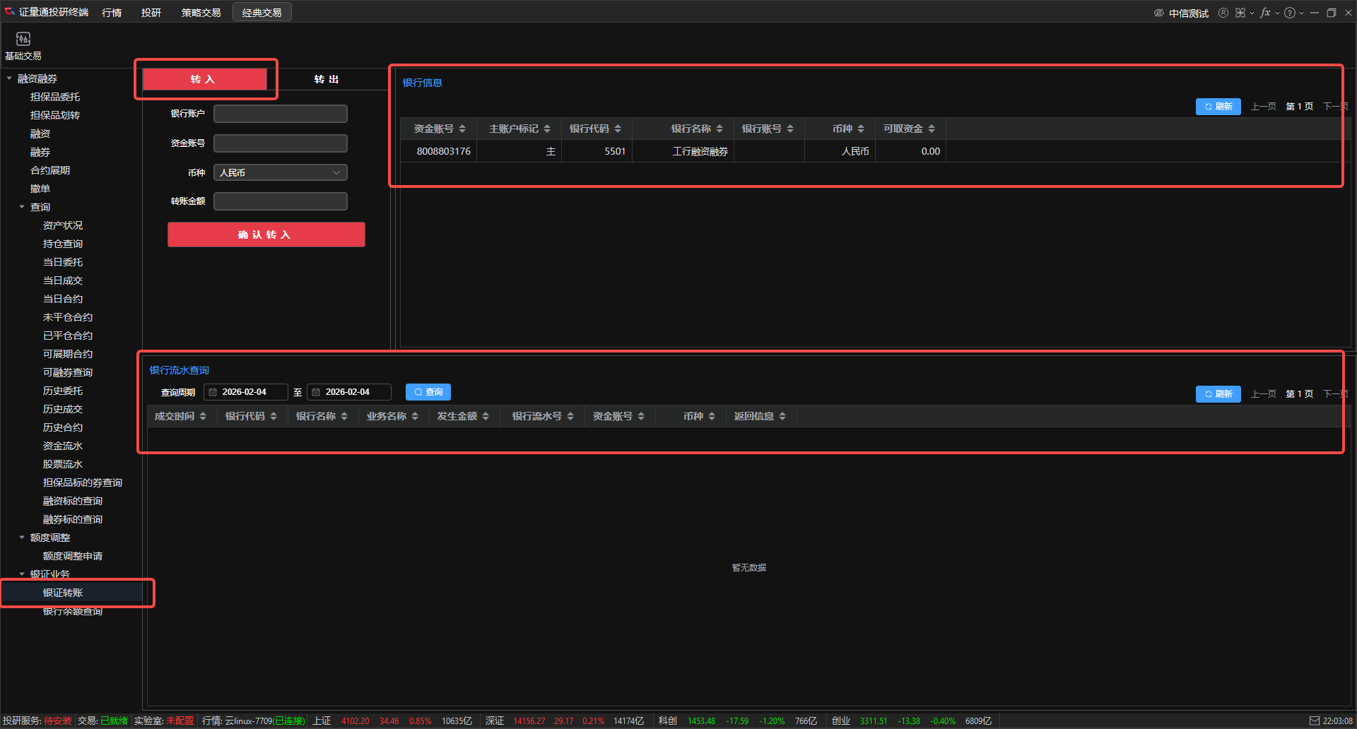
银证业务
银行转证券
银行转证券是将银行账户中的资金转移到证券资金账户中。
委托区右侧:支持查询转账银行的银行信息,包括银行代码、银行名称、银行账号、币种、可取资金等信息。同时支持展示与之关联的资金账号和资金账号的主账户标记。
委托区下方:支持查询银行流水,支持查询特定时段的银行流水,支持查询的银行流水相关信息包括成交时间、银行代码、银行名称、业务名称、发生金额、银行流水号、资金账号、币种、返回信息。

证券转银行
证券转银行是将证券资金账号中的资金转出到银行账户中。支持查询证券资金账户的可取资金,同时委托区右侧支持查询转账银行的银行信息,委托区下方支持查询银行流水信息。

银行余额查询
支持三方存管银行的银行余额查询。双击右侧银行信息列表,可快速回填对应的银行账号和资金账号

基础交易(融资融券)
担保品买入
担保品买入是使用信用账户自有资金,买入券商公布的担保品标的券,买入标的自动计入信用账户担保资产。支持限价委托和市价委托。
委托区右侧支持信用持仓列表查询,双击信用持仓列表可快速回填证券代码。

担保品卖出
担保品卖出是卖出信用账户内自有担保品标的券,卖出所得资金留存于信用账户,支持限价委托和市价委托。
委托区右侧支持信用持仓列表查询,双击信用持仓列表可快速回填证券代码。

担保品划入
担保品划入是将普通证券账户 / 银行账户中的合格担保资产(证券 / 现金),划转至信用证券账户 / 信用资金账户,划入后计入信用账户担保物总值。
委托区右侧支持普通持仓列表查询,双击普通持仓列表可快速回填证券代码。

担保品划出
担保品划出是将信用账户中未被冻结、未用于质押的合格担保资产(证券 / 现金),划转回普通证券账户 / 银行账户,划出后扣除信用账户担保物总值,需满足券商维持担保比例等风控要求。
委托区右侧支持信用持仓列表查询,双击信用持仓列表可快速回填证券代码。

融资买入
融资买入是以保证金作为抵押,向券商借入资金,通过信用账户买入券商公布的融资标的证券,并在约定期限内偿还本金和利息,交易完成后产生融资负债(本金 + 约定利息)。支持限价委托和市价委托。
委托区右侧支持信用持仓列表查询,双击信用持仓列表可快速回填证券代码。

卖券还款
卖券还款是卖出信用账户内融资买入的标的券 / 自有担保品,以卖出所得资金直接偿还券商融资负债(优先还息,再还本),是偿还融资负债的主要方式之一。支持限价委托和市价委托。
委托区右侧支持信用持仓列表查询和未平仓合约列表查询(限未平仓的融资合约)。双击信用持仓列表可快速回填证券代码,双击未平仓合约列表可快速回填合约编号(还款方式须为指定合约还款)。

现金还款
现金还款是使用信用资金账户内自有现金,主动偿还券商融资负债(本金 + 利息),可全额还款也可部分还款,还款后相应融资负债减少或清零。
委托区右侧支持未平仓合约列表查询(限未平仓的融资合约)。双击未平仓合约列表可快速回填合约编号(还款方式须为指定合约还款)。

融券卖出
融券卖出是以保证金作为抵押,向券商借入券商自营的融券标的证券,通过信用账户在市场上卖出,并在约定期限内归还证券和偿还利息,交易完成后产生融券负债(证券数量 + 约定利息),卖出所得资金留存于信用账户并被冻结(不可随意使用)。
委托区右侧支持信用持仓列表查询和可融券标的券列表查询。双击信用持仓列表或可融券标的券列表可快速回填证券代码。

买券还券
买券还券是在市场上买入与融券负债同品种的证券,通过信用账户将该证券归还券商,是偿还融券负债的主要方式之一。
委托区右侧支持未平仓合约列表查询(限未平仓的融券合约),双击未平仓合约列表可快速回填证券代码和合约编号(回填合约编号须先选择还款方式为指定合约还款)。

现券还券
现券还券是直接使用信用账户内已持有的、与融券负债同品种的证券,归还券商,无需在市场买入,仅适用于账户有对应标的的场景。
委托区右侧支持信用持仓列表查询和未平仓合约列表查询。双击信用持仓列表或未平仓合约列表可快速回填证券代码。

合约展期
合约展期是融资 / 融券合约到期前,投资者向券商提出申请,延长原合约的还款 / 还券期限,展期后合约重新计算利息,需满足券商规定的维持担保比例、无违约记录等条件。支持单条合约展期和批量合约展期。

撤单
融资融券所有委托中,如果委托订单未成交或部分成交,可以对未成交或部分成交的委托订单进行撤销委托操作。支持全撤、撤最后;全撤是全部撤销所有,撤最后是撤销最后一笔未成交或部分成交的委托订单。

查询
资产状况
查询当前账号的资产状况信息,资产状况信息包括资产信息、资金信息、融资信息、融券信息。其中资金信息包括信用资产账户总资产、信用资产账户净资产、融资融券总负债、标的券市值、融资融券总盈亏、维持担保比例(%)、其他负债合约余额、其它负债合约利息、待扣收费用、应还约定费用。资金信息包括可买担保证券资金、可买标的券资金、可融资金额、可还款资金、可还券资金、可用保证金。融资信息包括已用融资额度、可用融资额度上限、融资应付利息、融资交易手续费、融资盈亏、融资已用保证金额、融资合约金额、融资市值。融券信息包括已用融券额度、可用融券额度上限、融券应付费用、融券交易手续费、融券盈亏、融券已用保证金额、融券合约金额、融券市值。

持仓直询
查询当前信息账号的信用持仓信息。支持查询的信用持仓信息内容包括证券代码、证券名称、昨日结余、持有数量、可用数量、冻结数量、现价、成本价、摊薄成本价、当前成本、市值、浮动盈亏、盈亏比例、市场、股东代码、资金账号。

当日委托
查询当前账号的当日委托信息。支持查询的当日委托信息包括证券代码、证券名称、委托时间、委托编号、申报类型、委托方式、委托价格、订单数量、成交价格、已成交数量、订单状态、成交金额、已撤单数量、委托类别、原委托编号、市场、股东代码、资金账号、返回信息。

当日成交
查询当前帐号的当日成交信息。支持查询的当日成交信息包括证券代码、证券名称、成交时间、成交编号、申报类型、委托方式、成交价格、已成交数量、成交金额、成交类型、成交状态、原委托编号、市场、股东代码。

当日合约
查询当前信用账户当日新增的融资 / 融券合约。支持查询的当日合约信息包括证券代码、证券名称、开仓日期、应了结日期、平仓日期、原合约到期日期、申报类型、合约类型、展期次数、展期状态、合约金额、累计未偿还金额、未偿还数量、委托价格、成交价格、订单数量、委托金额、合约数量、保证金比例、保证金出资、合约利率、罚息利率、合约利息、偿还数量、偿还金额、合约已还利息、未还合约金额、未还合约费用、未还合约利息、委托编号、合约编号、市场。

未平仓合约
查询当前信用账户内尚未了结的融资 / 融券合约的全部信息。支持查询特定时段内的未平合约(默认查询最近一周)。支持查询的未平仓合约信息包括证券代码、证券名称、开仓日期、应了结日期、平仓日期、原合约到期日期、申报类型、合约类型 、展期次数、展期状态、合约金额、累计未偿还金额、未偿还数量、委托价格、成交价格、订单数量、委托金额、合约数量、保证金比例、保证金出资、合约利率、罚息利率、合约利息、偿还数量、偿还金额、合约已还利息、未还合约金额、未还合约费用、未还合约利息、委托编号、合约编号、市场。

已平仓合约
查询当前信用账户内已完成还款 / 还券、了结负债的融资 / 融券合约的历史信息。支持查询特定时段内的已平仓合约(默认查询最近一周)。支持查询的已平仓合约信息包括证券代码 、证券名称、开仓日期、应了结日期、平仓日期、原合约到期日期、申报类型、合约类型、展期次数、展期状态、合约金额、累计未偿还金额、未偿还数量、委托价格 、成交价格、订单数量、委托金额、合约数量、保证金比例、保证金出资、合约利率、罚息利率、合约利息、偿还数量、偿还金额、合约已还利息、未还合约金额、委托编号、合约编号、市场、股东代码、资金账号。

可展期合约
查询当前信用账户内符合券商展期条件的未到期融资 / 融券合约。支持查询的可展期合约字段包括证券代码、证券名称、开仓日期、应了结日期、平仓日期、原合约到期日期、申报类型、合约类型、展期次数、展期状态、合约金额、累计未偿还金额、未偿还数量、委托价格、成交价格、订单数量、委托金额、合约数量、保证金比例、保证金出资、合约利率、罚息利率、合约利息、偿还数量、偿还金额、合约已还利息、未还合约金额、未还合约费用、未还合约利息、委托编号、合约编号、市场。

可融券标的查询
查询当前信用账户可融券标的中,券商当前有可用券源的标的信息。支持查询的详细信息包括、证券代码、证券名称、可用股份、融券保证金比例、市场。

历史委托
查询当前信用账户非当日的历史交易委托的详细信息,支持查询特定时间区间的委托信息(默认最近一周),支持查询的委托信息包括证券代码、证券名称、委托日期、委托时间、委托编号、申报类型、委托方式、委托价格、订单数量、成交价格、已成交数量、成交金额、已撤单数量、委托类别、订单状态、原委托编号、市场、股东代码、返回信息。

历史成交
查询当前信用账户非当日的历史成交交易的详细信息。支持查询特定时间区间的成交信息(默认最近一周),支持查询的成交信息包括证券代码、证券名称、委托日期、委托时间、委托编号、申报类型、委托方式、委托价格、订单数量、成交价格、已成交数量、成交金额、已撤单数量、委托类别、订单状态、原委托编号、市场、股东代码、返回信息。

历史合约
查询当前信用账户所有非当日的融资 / 融券合约的完整历史记录。支持查询特定时段内的合约信息(默认最近一周)。支持查询的具体合约信息包括证券代码、证券名称、开仓日期、应了结日期、平仓日期、原合约到期日期、申报类型、合约类型、展期次数、展期状态、合约金额、累计未偿还金额、未偿还数量、委托价格、成交价格、订单数量、委托金额、合约数量、保证金比例、保证金出资、合约利率、罚息利率、合约利息、偿还数量、偿还金额、合约已还利息、未还合约金额、未还合约费用、未还合约利息、委托编号、合约编号、市场。

资金流水
查询当前信用资金账户所有资金变动记录(含银证转账、交易成交、利息扣收、还款 / 还券资金划转、手续费等)。支持查询特定时段内的资金流水(默认最近一周)。支持查询的资金流水信息包括证券代码、证券名称、发生日期、发生时间、业务名称、成交价格、已成交数量、成交金额、证券余额、手续费、其他费、发生金额、委托编号、市场、股东代码、资金账号、备注。

股票流水
查询当前信用证券账户所有证券变动记录(含担保品买入 / 卖出、担保品划入 / 划出、融资买入、卖券还款、融券卖出、买券还券、现券还券等)。支持查询特定时段内的股票流水(默认最近一周)。支持查询的股票流水信息包括证券代码、证券名称、发生日期、发生时间、业务名称、成交价格、已成交数量、成交金额、证券余额、手续费、其他费、发生金额、委托编号、市场、股东代码、资金账号、备注。

担保品标的券查询
查询券商公布的可作为担保品划入 / 担保品买入的证券标的池。且支持代码过滤。支持查询的具体信息包括证券代码、证券名称、担保品折算率、公允价格、公允价格启用标记、买入及转入状态、市场。

融资标的查询
查询券商公布的可进行融资买入的证券标的池。支持代码过滤。支持查询的具体信息包括证券代码、证券名称、担保品折算率、融资保证金比例、融券保证金比例、备注、市场。

融券标的查询
查询券商公布的可进行融券卖出的证券标的池。支持代码过滤。支持查询的具体信息包括证券代码、证券名称、担保品折算率、融资保证金比例、融券保证金比例、备注、市场。

额度调整
额度调整申请
额度调整申请是向券商提出申请,调整信用账户融资融券授信额度(提高 / 降低)的操作,券商根据投资者的资产规模、风险评级、交易记录等审核后确定是否调整。
委托区下方支持查询额度调整申请记录查询。支持查询的具体信息包括类型、融资申请额度、融券申请额度、融资审批额度、融券审批额度、状态说明、有效日期、备注。

银证业务
银行转证券
银行转证券是将银行账户中的资金转移到信用资金账户中。
委托区右侧:支持查询转账银行的银行信息,包括银行代码、银行名称、银行账号、币种、可取资金等信息。同时支持展示与之关联的资金账号和资金账号的主账户标记。
委托区下方:支持查询银行流水,支持查询特定时段的银行流水,支持查询的银行流水相关信息包括成交时间、银行代码、银行名称、业务名称、发生金额、银行流水号、资金账号、币种、返回信息。

证券转银行
证券转银行是将信用资金账号中的资金转出到银行账户中。支持查询证券资金账户的可取资金,同时委托区右侧支持查询转账银行的银行信息,委托区下方支持查询银行流水信息。

银行余额查询
支持三方存管银行的银行余额查询。双击右侧银行信息列表,可快速回填对应的银行账号和资金账号。
